存量博弈下的效果营销广告主们,你很需要营销数据中台
我用一个中型企业的营销中台举例,带着大家跟我一起思考,下面这些场景能够给我们在提升营销效果方面带来怎样的启发——
少儿编程教育行业某位电销外呼人员从推广团队处获得第一时间的咨询名片,这时系统里显示出这张名片的来源、之前与公司的几次互动、对少儿编程课程是否已经非常了解且试听过同行的课程;
学历/资格证类业务的推广团队看到今日xx类课程的名片转化率大幅下降,正要调整推广预算,突然发现今日获取的这100条名片中有66条都被某位历史业绩(名片转化能力)很差的销售第一时间做转化。恢复了推广预算之后,这位推广主管,拨通了销售主管的电话……
作为市场部领导甚至公司一把手的你,上面的情境能不能对你有所启发从而对营销效果的提升起到一定的帮助?为什么这些事以前没做,企业好像也一路顺利发展过来了,而今,作为领导的你,却不得不思考是不是要做出改变?
为什么说存量博弈时代到来了,请见系列文章《2020年国内效果营销生态改变的预测与猜想》
存量博弈下,品牌主/广告主们面对的市场环境是–流量见顶、同行厮杀、行业洗牌,每一项都给工作带来了前所未有的困难。
拼内功有若干发力点,今天我们只聊市场推广方面的关键点:
- 严格控制推广成本,在推广成本可控的情况下追求业务增速;
- 不断拓展新流量和创新拓客方式,即使再小的新流量洼地,也要积极尝试;
- 二次营销/产品向上销售和提高续费率、提升客单价;
- 提升品牌价值,提升产品和服务的附加值;
而现在经常被谈起的营销数据中台,就是将以上关键点全部以数字形式呈现给你和你的市场团队,能够为你带来–数据指标客观、数据链条完整、数据实时性高、数据分析灵活和数据可视化。
一般来讲,大型、超大型企业对利用中台能力解决重复轮子的问题更感兴趣,但此次我们有更希望你能了解的话题。
回到国内的大中型企业,关于营销数据,往往会出现下列令人尴尬的质问:
大中型企业的中台,往往对解决各部门或业务上下游之间缺失的信息更感兴趣。我们用文章开篇的场景来说明。
很显然,对于国内重度依赖线上获客的大多数大中型企业而言,营销数据中台能够解决各部门或业务上下游之间缺失的信息,现阶段就已经解决了很多问题。
所有企业的业绩持续增长,都需要有源源不断的新客户增长,即使面对存量市场也不例外。
而营销数据中台的价值,几乎可以确定的是能帮助企业在营销端提升效果,只是不同规模、不同行业、不同发展阶段的企业,对营销数据中台的需求点侧重点不同罢了。
本篇,我们讨论与新客增长相关的营销数据中台相关功能,作为服务了几百家效果营销类广告主的技术带头人的我,有几点建议给到大家:
比如:数据为什么要求高实时性?营销推广主管可以通过小时级的推广数据异常,判断出竞争对手正在某个地区发力,进而立刻下达应对策略。
如果营销推广主管按照传统工作方式,按天看数据,那么对某个地区竞对的动作需要第二天才会反应过来做出部署,至少损失一个重要地区20%甚至更高的销售机会。
比如:将过去3年内对每一天搜索推广、信息流投放以及所有自然流量的日明细数据都存储下来,并且可以将任意时间段按指定条件制作自定义报表。
跨年甚至更长时间的、更细颗粒度的营销数据的存储和数据计算,其技术实现代价一定很大,但要考虑使用场景是哪些?使用频率多高?数据分析多久出结果可以接受?产出的业务价值?其他低代价的、可替代的数据方案,对业务判断有多大偏差?另外,对系统的需求是要分优先级的,判断的标准在于其业务价值和实现代价。
营销数据中台的搭建,背后的弯路很多。一方面随着系统的应用越来越深层次,系统收到的业务需求也会越来越多,对于业务需求的管控越来越重要;另一方面是技术架构随系统不断升级,技术架构越来越复杂,复杂到某个阶段之后,技术人员反馈“改不动了”,或者数据系统的数据越来越不准、数据实时性越来越差、甚至系统时常崩溃,这时候系统的维护和升级也成了问题。
核心解决之道,还是寻求真正懂行的人咨询,越早介入越好。真正懂行的人,至少是“过来人”,他们会预见到你的系统被公司的哪些角色重度使用,又有哪些高价值功能被重度使用,同时对营销数据中台又有哪些技术挑战。
举个形象的例子,盖楼的时候一开始觉得盖个6、7层的板楼肯定够用了,随着各种需求接踵而至,楼层必须增加到20层才够用,这时候之前的地基肯定不行了,那么是将已经盖好的楼推倒重建呢,还是在原来的6、7层上强行凑合然后塌掉呢?
所以,我强烈建议找真正懂行的人咨询,并且越早越好,而有成功经验的准同行和有经验的第三方都是很好的选择。
大多数企业的营销数据中台都是“领导需求”,最终演化为“领导所需的营销数据报表系统”。其实这样也没有问题,只是这样的营销数据中台产出的业务价值少了一半。因为领导看数据做指挥和决策固然重要,但如果执行不到位,业务效果仍然打折扣。
所以好的营销数据中台一定要支持到企业内每个岗位上的每一位员工,让员工打仗的时候甚至能武装到牙齿,这样打胜仗的机会才会大。
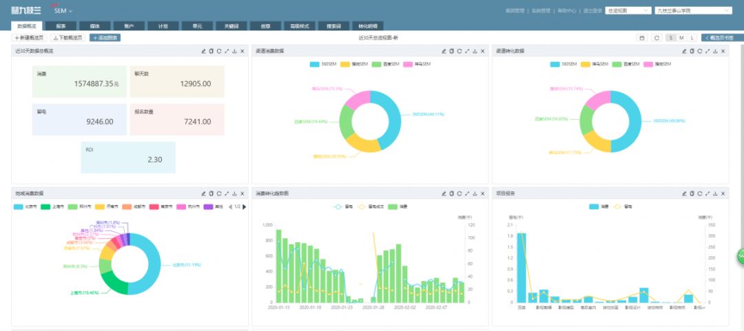
我们以学历教育行业营销数据中台为例说明,其中示例由九枝兰系统提供。
- 数据的客观性、准确性、实时性
客观性:媒体数据全部通过百度、头条等媒体提供的官方API获取,转化数据则通过53KF提供的官方API获取。
准确性:从汇总数据到明细数据,逐条核对无误
实时性:从API获取数据到展示,实时性达到分钟级,完全满足了现阶段学历教育企业营销推广方面的管理需求。
- 保证数据链的完整,转化数据追踪和归因
- 数据分析能力:灵活地查询和深度定制化地查询、大规模的数据存储和计算
- 数据安全: 云安全服务商站岗+云端私有化+私有化部署
对于效果类广告主,关于DMP/CDP对拉新的价值,分行业看,是非必选项(之后的文章会做出解答)。如果你不属于必须DMP的行业,可以先放一放,请先把此时此刻你在新客获取时的推广浪费找出来吧。
应对存量博弈,效果营销广告主们,你很需要营销数据中台!存量博弈下,你可以严控成本、大胆追求增速;存量博弈下,你可以大胆拓展新流量和创新拓客方式;因为基于营销数据中台,你的市场团队从上到下已经武装到牙齿,可以清楚地测算ROI和监测推广效果,可以把每一分钱都花到刀刃上。
